小微开发者如何通过开源模式销售软件、商业化探索分享及邀请合作

2024-04-19 13:55:00
晓彤
转贴
3950

这篇文章写给谁
有人做开源不为了赚钱也不求赚钱,有人做开源希望能赚钱,本文写给后者中的:
•IT 领域的投资人
•开源项目维护者
•开发者社区平台


本文是以商业的眼光探讨,如何帮助小微开发者销售软件,在开放源码的情况下,如何利用开源来赚钱。


用电商模式思考软件销售
一提到电商,您很快会想到通用电商,比如淘宝、京东等,但是电商也存在垂直领域的电商,比如知网出售各种期刊论文。垂直电商有很多成功案例,之所以没有到家喻户晓的程度在于它们是在某个专业领域做的非常深入,它们的服务不是面向所有人的。
那么,用电商的模式来类比开源码社区,可以有下图:



电商生态有两个重要的基础:网络的店铺作为市场渠道;收银工具。那么,开源码社区中,GitHub 作为代码托管平台,就类似市场渠道,现在有没有类似于支付宝的工具,在开源码社区,来帮助开发者实现收入模式呢?有了,那就是 Chatopera 证书商店。



开源领域的收银工具
在这里,我们并不是说要开发者放一个微信收款码等低效的模式,要扩大和保证利润率,必须自动化!这个需求可以描述为:
1.开发者将源代码发布到 GitHub;
2.源代码在运行时使用证书商店 SDK 检查证书的有效性;
3.源代码根据计费策略和证书有效性决定提供什么样服务;
4.源代码在无有效证书的情况下,提示消费者到证书商店购买证书;
5.消费者购买证书后,软件运行提供服务;
6.Chatopera 证书商店与开发者进行分成。



举个例子
中文近义词库 Synonyms 已经上架到 Chatopera 证书商店。



作为消费者的开发者,使用流程如下图。



并且,消费者在 Chatopera 证书商店,可以完成开发票、续费、升级等服务。
利基市场和规模分析
接下来,我们认真思考一下,这个市场情况,有多大。


如果将问题定义为:帮助小微开发者销售软件。那么市场不好计算,并且成本不好衡量,最终能否盈利和要经过多长时间的运营才能盈利等问题不好回答。


那么我们需要保守的退而求其次的计算一个利基市场,利基市场就是对目标市场的用户进行分类,然后找到一个最适合进入的细分市场。经过一番比较,Chatopera 证书商店选择【面向中国的机器学习和数据集市场上架开源项目】作为利基市场。原因有:

•在源码开放的前提下,预训练模型是额外的,可以设计收费模式;
•可以提供不同品质的模型,以及不断更新模型,实现复购;
•包括百度等厂商,只提供云服务,不开放模型下载,让很多小微开发者有机会。
实验阶段
首先, 在 Chatopera 证书商店上,上架了几个测试项目,用于验证市场的存在、评估市场规模。比如,这三个项目的付费资源属于机器学习预训练模型和自然语言处理语料集。
•心理咨询问答语料库, https://github.com/chatopera/efaqa-corpus-zh
•中文近义词 Synonyms, https://github.com/chatopera/Synonyms
•保险行业语料集, https://github.com/chatopera/insuranceqa-corpus-zh


为了增加项目的多元化,同时上架了另外 5 个项目,付费资源类型包括开发者技能培训课件、软件内置的业务资源配额(比如客服系统的登录账号等)。


实验的结果是,已经上线 168 天,8 个项目共实现收入 ¥7,921。因为流量是来自于 GitHub,流量是免费的,所以运营成本几乎为 0,后面计算利润率会用到这些。



建模阶段
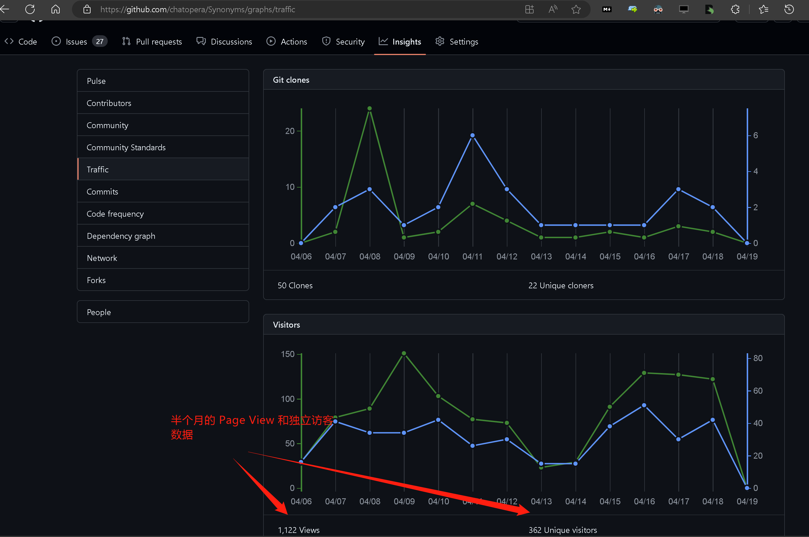
首先,根据上架项目在 GitHub 上的流量,分析转化率,比如以下是中文近义词 Synonyms 的曝光情况。



然后,根据对应的收入情况和客单价,得到转化率。心理咨询问答语料库、中文近义词和保险行业语料集这三个实验项目,可以作为利基市场的平均情况。得到的结果是,每个项目上,每 100 个独立访客,形成销售收入 52 元/年。


然后,我们假设:

1.消费者人数:在 GitHub 上有效的中国开发者人数 100W;
2.选品:在 GitHub 上,利基市场的可上架项目数 1000 个;
3.曝光:每个项目被 1% 的 GitHub 上的中国开发者看到。


这些假设是比较保守的,因为中国的开发者人数实际可达 600W。那么这样计算,2024 年利基市场规模是 ¥520W,因为 Chatopera 证书商店要与开发者进行分成,按照三七比例,Chatopera 证书商店保守收入是 156W,但是销售成本不高于 60W(因为流量是免费的),实际利润率可以达到 62%。



依据上面的评估,可以得出结论:
•按照保守估计,仍然是能盈利的;
•销售收入不高,但是控制成本下,得到流量,可以获得很高的利润率。
发展前景展望
自从 2018 年创业以来,我一直在探索通过开源模式运营一家软件公司,本次上架的一些实验项目,就是这么来的。在尝试了很多种变现策略后,我得出的结论是:现在小微开发者做开源项目,想要成功的实现商业化,就亟需一个开源码社区的“支付宝”。



本文主要是对基于开源出售软件的商业模式的早期探索总结,同时希望感兴趣的读者联系我,一起合作共赢。
关于作者
王海良,Chatopera 创始人,《智能问答与深度学习》作者,GitHub hailiang-wang.

联系方式:

邮箱: hai@chatopera.com 

短信:(+86) 158-0121-3126 

微信:xcb399

文章分类
联系我们
联系人: 北柠
电话: 17554229565
Email: beining@chandao.com
百度统计